badge
Innovators Wanted

Our credo begins with a determination to get to the essence of things—something that can never be achieved by borrowing ideas from others. We remain ambitious about what is possible, always asking whether there is a better way forward.

Value is created by acting promptly, not by waiting for perfect conditions. We hold to a steady axis of belief that is not swayed by noise or trends, and we trust in skills that can only be developed through sustained effort.

Comfort with the merely “ordinary” can quietly limit progress. We choose to value those willing to take risks, even when conventional thinking clouds the path ahead. What proves to be right is often complicated, tedious, and time-consuming. In the end, we believe happiness comes from helping others succeed.

ThirdEye Suite

Network Monitoring System (NMS)

ThirdEye by LogicVein includes advanced Network Configuration and Change Management (NCCM) capabilities and Network Monitoring System (NMS) features for large enterprise data centers.

ThirdEye suite product overview

NMS Operations Suite

ThirdEye is an integrated and cloud-ready solution, including the tools, reporting, automation, and integration capabilities you need in a low-cost and easy-to-use package.

With ThirdEye, you reduce cost, save time, manage your configurations and changes, and get alerts if there are any issues with your devices.

ThirdEye has all the features and functions of Net LineDancer, with additional enhancements that allow you to monitor, alert, and generate traps on devices.

Cloud Ready

Several LogicVein customers are offering netLD as a service (SaaS) to their private clouds.

  • Buy enough licenses for all the devices. And enough Smart Bridges for each customer.
  • Assign access and permissions for each customer, while you maintain control of everything.
  • Coupled with our subscription billing plan, you can set it up and forget about it, only paying for what you use each month.
Illustration of netLD running in a cloud environment

Tools and Features


  • Terminal Proxy / Auto Login
  • Draft Configurations
  • Smart Change
  • Change Adviser
  • SmartBridge / Multi-tenancy
  • Start-Up Wizard
  • User Access Control / Management
  • Integration with NMS and other networking Tools
  • Disaster Recovery
  • Monitor
  • Incidents
  • Dashboard

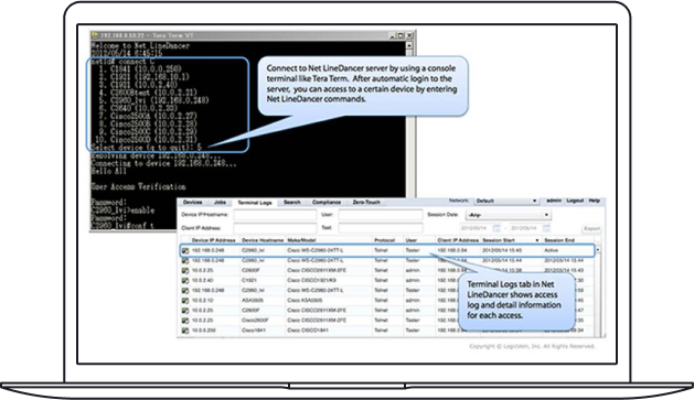
Terminal Proxy / Auto Login

Terminal Proxy with auto login and full session recording

Allows SSH into netLD, then “jump” into inventory devices with automatic login and full session recording. Everything is recorded, indexed, and searchable. It’s so convenient that once implemented, you’ll rarely connect directly to devices.

Draft Configurations

Create and compare configuration drafts

Create configuration drafts from existing device configurations or import from text files. Edit drafts and push to running or startup configs. Compare drafts to existing configs to verify only the intended parts change.

Smart Change

SmartChange templates for bulk command execution

Use SmartChange templates to run unique commands across devices all at once. Create templates with a point-and-click interface, support per-device parameter values, and import from Excel spreadsheets.

Change Adviser

Change Adviser rollback command generator

Works with existing or draft configurations. Compare the configuration with the interface change to the prior configuration; Change Adviser generates the commands needed to roll back that change while leaving password updates intact.

SmartBridge / Multi-tenancy

SmartBridge multi-tenancy with overlapping IP support

Manage multiple networks from a single pane of glass. Supports overlapping IP spaces and lets network operations occur geographically closer to the devices under management.

Start-Up Wizard

Start-Up Wizard for quick onboarding

Three easy steps: Add Devices → Set Credentials → Validate Backup. You’re ready to start configuration management.

User Access Control / Management

Granular user roles and access control

Net LineDancer provides user-defined roles based on a granular permission system, making access management straightforward.

Integration with NMS and other networking Tools

Integration with ThirdEye and other NMS tools

Correlate monitored activity with actual configuration changes in ThirdEye, and integrate with other NMS systems.

Disaster Recovery

Configuration recovery for replacement devices

Net LineDancer Configuration Recovery lets you restore configurations to replacement devices quickly and reliably.

Monitor

Monitoring rules, templates, and alerts

Set up rules, templates, and policies and define where alerts/traps go. Monitor new and existing violations in one place.

Incidents

Incident management with alert and trap handling

Monitor alerts and traps, clear them, and assign ownership to ensure resolution and accountability.

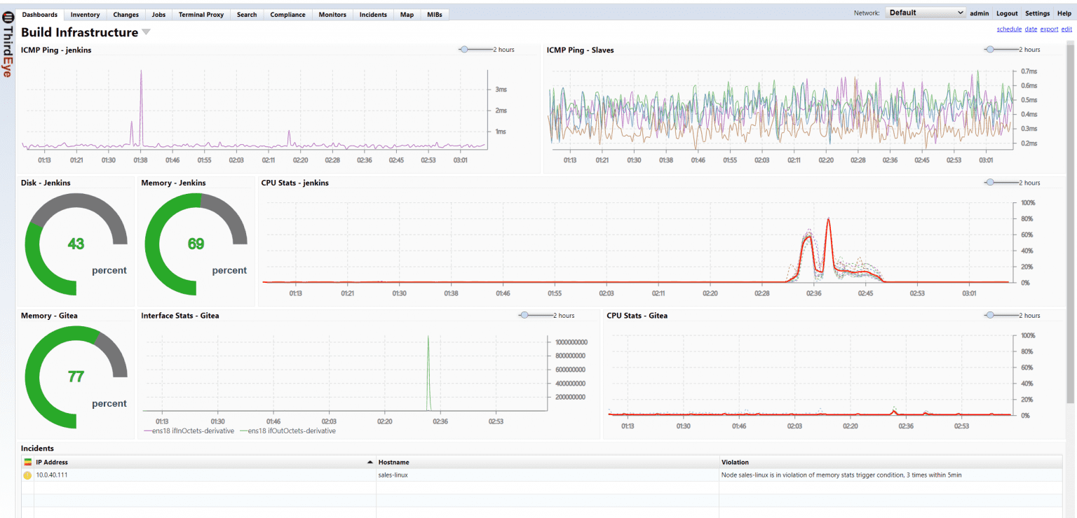
Dashboard

Dashboard with device locations and alert states

Display device locations, alert states, and other parameters. Create multiple dashboards tailored to teams or sites.

ThirdEye suite search preview

What Can Our Network Configuration Management Software Do for You?

Your digital infrastructure is constantly evolving and expanding, so keeping it secure and resilient is a monumental task. ThirdEye provides a new level of awareness, integrating high-fidelity performance monitoring with deep configuration control.

We designed ThirdEye to move your team beyond reactive problem-solving to truly effective configuration management, empowering you with the foresight and tools to master your network's complexity.

Illuminate Your Full Network Inventory

A sprawling inventory of unknown hardware presents constant operational risk. ThirdEye automatically explores every connection to build a living map of your assets. Use it as the command center for firmware management, instantly identify outdated versions, and deploy targeted updates with precision.

Develop a Proactive Security Immune System

ThirdEye’s vulnerability management continuously scans configurations to identify weaknesses before they become attack vectors. Enforce smart security policies and transform your posture from passive to proactive.

Master Policy Compliance with Automated Certainty

ThirdEye continuously monitors configurations against internal benchmarks and external regulations. Generate detailed, on-demand reports that prove compliance and document configuration history.

Engineer Away Configuration Errors

Validate changes against preset rules to catch errors before they impact production. With versioned backups of every device, you can reverse mistakes instantly.

Forge True Network Resilience and Continuity

In an incident, a complete, timestamped change history exposes root causes fast. Perform targeted rollbacks of the exact modification that introduced the issue and minimize downtime.

Achieve Instant Clarity with Performance Monitoring

Correlate performance metrics with the configuration timeline to see precisely when a dip occurred and link it to the change that caused it.

Ready to adopt best practices? Start your free 30-day trial today.

30 Day Free Trial

Get hands-on experience with ThirdEye for 30 day free of cost and assess it by using our evaluation license.

Start Free Trial